服务项目
RO反渗透设备
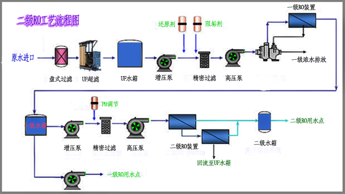
RO反渗透设备---膜分离工艺

泉特RO反渗透设备特点:
☆预处理(四级过滤)设计合理,采用全自动清洗运行,进水符合RO进水条件;
☆采用公司专利技术,提高水的利用率,并保护RO膜的性能,提高RO膜的使用寿命;
☆除盐部件(RO膜)采用进口品牌,选用低压运行膜元件,节能降耗,降低运行成本;
☆配备专门的化学清洗系统,可定期对反渗透膜进行化学清洗,以确保系统稳定运行;
☆对各处理节点的压力、流量、水质等参数检测,便于了解设备各处理单元的情况,提供清洗的科学数据;
☆产水水质时时监控,控制产水水质;
☆整套设备采用PLC智能自动控制,具有压力、液位、过压、过载等保护功能,提高设备的运行可靠性;
☆系统采用最新RO反渗透水处理技术,模块化设计,严格按最新技术设计标准与规范,确保产水水质稳定并高效运行。
RO反渗透是一种以渗透压(0.6-2.5MPa)为动力的膜分离过程,其如同分子过滤器一样可有效地去除水中的溶解盐类、胶体细菌和有机物。反渗透过程是自然渗透的逆过程,在使用过程中为产生反渗透过程需用水泵将含盐水溶液施加压力以克服其自然渗透压,从而使水分子透过反渗透膜,而将水中溶解盐类等杂质阻止在反渗透膜的另一侧,通过浓水排放端排出。

泉特RO反渗透设备特点:
☆预处理(四级过滤)设计合理,采用全自动清洗运行,进水符合RO进水条件;
☆采用公司专利技术,提高水的利用率,并保护RO膜的性能,提高RO膜的使用寿命;
☆除盐部件(RO膜)采用进口品牌,选用低压运行膜元件,节能降耗,降低运行成本;
☆配备专门的化学清洗系统,可定期对反渗透膜进行化学清洗,以确保系统稳定运行;
☆对各处理节点的压力、流量、水质等参数检测,便于了解设备各处理单元的情况,提供清洗的科学数据;
☆产水水质时时监控,控制产水水质;
☆整套设备采用PLC智能自动控制,具有压力、液位、过压、过载等保护功能,提高设备的运行可靠性;
☆系统采用最新RO反渗透水处理技术,模块化设计,严格按最新技术设计标准与规范,确保产水水质稳定并高效运行。
RO反渗透设备实例:
泉特反渗透设备应用范围:






